Интегральные микросхемы (аналоговые и импульсные), как одна из составляющих частей РЭА
БЕЛОРУССКИЙ ГОСУДАРСТВЕННЫЙ УНИВЕРСИТЕТ ИНФОРМАТИКИ И РАДИОЭЛЕКТРОНИКИ
Кафедра ЭВС
РЕФЕРАТ
На тему:
"Интегральные микросхемы (аналоговые и импульсные), как одна из составляющих частей РЭА"
МИНСК, 2008
Интегральные микросхемы, как одна из составляющих частей РЭА
Электрическое моделирование ИС может быть как расчетно-теоретическим, так и натурным (экспериментальным) (последнее обычно дополняет первое). Расчетно-теоретическое моделирование в свою очередь подразделяется на аналитическое и машинное. В основе аналитического моделирования лежат известные аналитические преобразования, используемые в теории цепей. При машинном моделировании на ЦВМ используются арифметические операции сравнения, перебора. При расчетно-теоретическом моделировании в качестве исследуемого объекта применяются как принципиальная, так и эквивалентная схемы. При натурном моделировании используется только принципиальная схема.

Рис. 1. Классификация типов электрических моделей и моделирования ИС
Основным методом этого моделирования является метод граничных испытаний схемы. Классификация типов электрических моделей приведена на рис. 1.
В заключение остановимся на классификации используемых на практике элементов принципиальных электрических схем, приведенной на рис. 2. Эти элементы прежде всего характеризуются числом полюсов (входов и выходов электрического тока). Существуют двухполюсные (резисторы, конденсаторы, диоды), трехполюсные (транзисторы, RC-структуры), четырёхполюсные (трансформаторы, тиристоры) и в общем случае n-полюсные элементы. С ростом числа полюсов конструктивная сложность элемента и его возможности преобразования сигнала, как правило, существенно возрастают; одновременно увеличивается гибкость управления режимом работы. Элементы делятся на пассивные и активные. Пассивные элементы, обладающие положительным сопротивлением (
), расходуют мощность полезного сигнала, чаще всего рассеивая ее в виде тепловых потерь. Активные элементы усиливают мощность полезного сигнала, преобразуя энергию источников питания в энергию полезного сигнала. Знак и величина угла
сдвига фаз между током и напряжением сигнала на каждом полюсе элемента определяют его импеданс. В общем случае он будет комплексным. При
импеданс будет носить индуктивный, при
— емкостной, а при
— омический характер. При
двухполюсники вырождаются в резисторные, индуктивные и емкостные элементы соответственно. Зависимость тока сигнала от его напряжения на каждом полюсе элемента может быть как линейной, так и нелинейной. Нелинейными зависимостями обычно обладают активные элементы. Наиболее часто встречаются нелинейности N- и S-вида.
По режиму работы элементы можно подразделить на аналоговые и ключевые (спусковые). Первые характеризуются сравнительно плавным изменением параметров во времени, вторые — скачкообразным (в идеале — мгновенным). Закономерности изменения параметров аналоговых элементов, во многом определяющие форму и спектральный состав сигнала, существенно влияют на информационную часть последнего. Изменения параметров ключевых элементов, как правило, не влияют на формирование информационной части сигнала, которая определяется правилами кодирования

Рис. 2. Классификация преобразовательных схемных элементов (компонентов) ИС.
Последний признак рассматриваемой классификации характеризует степень пространственного распределения параметров элемента. С этой точки зрения элементы подразделяются на элементы с сосредоточенными параметрами и элементы с распределеннымипараметрами.
Основной задачей электрического моделирования ИС является оптимальный синтез ее принципиальной электрической схемы (модели). Для конструктора эта схема содержит информацию: о числе схемных элементов в ИС и их электрической взаимосвязи друг с другом; о типах этих элементов и их основных электрических параметрах и характеристиках; о допусках на эти параметры и характеристики. Процесс разработки принципиальной схемы, как и любой другой модели ИС, подразделяется на три этапа: структурный синтез схемы, анализ ее параметров и принятие решения о пригодности модели. На этапе структурного синтеза определяется электрическая схема, тип входящих в нее элементов, номинальные значения их параметров. Рассмотрим эту операцию более подробно. Прежде всего отметим, что синтез электрических схем (моделей) ИС отличается от синтеза электрических схем обычных узлов РЭА следующими особенностями:
1. Не все классические дискретные схемные элементы технически можно или экономически выгодно выполнять в виде ИС. К таким элементам относятся трансформаторы токов и напряжений, индуктивности, большие емкости, настроечные элементы.
2. Не все элементы, сформированные в ИС, имеют аналоги среди дискретных элементов, выпускаемых промышленностью. Так, например, нет дискретного аналога интегральной RC-структуры. Однако, если даже такие аналоги и имеются, то электрические характеристики и параметры интегральных и дискретных элементов обычно отличаются друг от друга. Так, например, интегральный диффузионный резистор, в отличие от дискретного резистора типа МЛТ, имеет большую паразитную распределенную емкость.
3. Электрические связи между элементами в ИС существенно "дополнены" паразитными связями через общую для них подложку. Поэтому принципиальная электрическая схема воспроизводит только важнейшие процессы и характеристики ИС, и то с определенной степенью приближения.
Этап структурного синтеза электрических принципиальных схем проектируемых PIC является сложным и ответственным процессом. Этот этап выполняется наиболее квалифицированными схемотехниками. В своей работе они используют информацию о ранее выполненных разработках подобного рода, технические условия, технологические ограничения со стороны планируемого завода-изготовителя, личный опыт и инженерную интуицию. Структура электрической схемы ИС во многом определяется характером выполняемых ею преобразований сигналов. Аналоговое и импульсные схемы выполняют, как правило, точные электрические преобразования, в силу чего их характеристики чувствительны к вариации параметров элементов, к реакции на паразитную обратную связь и флюктуациям параметров входного сигнала. При проектировании и изготовлении этих схем требуется большая точность.
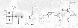
Логические ИС. Дискретные логические схемы характеризуются быстродействием (величиной задержки распространения сигнала), нагрузочной способностью (коэффициентом разветвления выходных каналов), потребляемой мощностью. Эти схемы могут быть выполнены как на ЭРЭ биполярных и полевых транзисторах, так и на УФЭ магнитных, оптоэлектронных, криогенных и других устройствах. Схемы на биполярных транзисторах подразделяются на следующие типы: диодно-транзисторные логические (ДТЛ), транзисторно-транзисторные логические (ТТЛ), транзисторные логические с непосредственными (или резистивными, или резистивно-емкостными) связями (ТЛНС), логические схемы переключения тока (ЛСПТ), триггеры. Примеры указанных типов схем приведены соответственно на рис. 3 – 7. Эти схемы (за исключением триггера) выполняют логическую операцию (преобразование) И–HE/ИЛИ–НЕ. Их основные параметры сведены в табл. 1.
Таблица 1
| Параметры схем | Типы схем | |||||
| ДТЛ | ТТЛ | ТЛНС | ЛСМТ | Триггер | ||
Задержка распространения сигнала, нсек | 8...50 | 6...45 | 10...200 | 5...6 | 40...250 | |
Потребляемая мощность, мВт | 7,5...30 | 12...15 | 3...27 | 35...70 | 2...90 | |
| Нагрузочная способность (коэффициент разветвления по выходу) | 4...20 | 7...20 | 4...16 | 20...25 | 10...12 | |
Помехоустой-чивость, в | 0,5…1 | 0,5…1 | 0,15…0,35 | 0,25…0,4 | 0,1…1,0 |
|
| Рабочий диапазон температур, °С | -60...+125 | -60...125 | -60...+125 | 0...+70 | 0...+65 -60...+125 |
|
Широкое распространение получили также логические схемы на МДП (МОП)-транзисторах. На рис. 8 и 9 приведены схемы совпадений типа НЕ—И и триггера. Двухвходовые схемы совпадений (НЕ—И) с параллельным и последовательным соединением МОП-транзисторов работают следующим образом. В схеме с параллельным соединением (рис. 8, а) транзисторы в исходном состоянии открыты, а в схеме с последовательным соединением (рис. 8,6) — закрыты. Только одновременная подача входных сигналов на затворы приборов приводит к срабатыванию схемы. Наряду с операцией II схема инвертирует сигнал. Задержка распространения сигнала в схеме примерно 170—400 нсек. Быстродействие схемы с параллельным включением транзисторов выше. Потребляемая мощность порядка 4...15 мВт. Непосредственные связи в схеме триггера обеспечивают максимальное быстродействие (задержка распространения сигнала 10...80 нсек). Потребляемая мощность схемы 5...20 мВт.
Аналоговые и импульсные ИС. Эти схемы стали разрабатываться промышленностью в 1964 г. В настоящее время разработаны серии усилителей, генераторов, модуляторов, фильтров, стабилизаторов напряжения и т. п. В настоящее время существует тенденция построить унифицированную серию ИС по каждому основному типу преобразования сигнала (типу функции). Успехи в этом направлении пока ощутимы в области линейных усилителей, хотя имеется множество попыток разработать ИС, реализующие другие функции. Среди класса усилителей хорошо освоены в интегральном исполнении так называемые операционные (решающие) усилители (ОУ), позволяющие выполнять в ЭВМ операции сложения, вычитания, интегрирования, дифференцирования, изменения знака и т. д., а при использовании ОУ в аналоговых или импульсных устройствах — функции усиления, сравнения, детектирования и фильтрации.

Рис. 3. ДТЛ-схема. Рис. 4. ТТЛ-схема.

Рис. 5. ТЛНС-схема с непосредственными связями

Рис. 6. ЛСПТ-схема.


Рис. 7. Схема триггера на биполярных транзисторах.

Рис. 8. Рис. 9.
Рис. 8. Двухвходовая схема совпадения НЕ — И с параллельным (а) и последовательным соединением МДП-транзисторов (б).
Рис.9 Схема триггера с непосредственными связями на МДП-транзистора.х.
Электрическая принципиальная схема одного из типовых операционных усилителей приведена на рис. 10. Она содержит входной и выходной каскады, а также каскад обратной связи; схема собрала на 4 транзисторах —— и ——-типа и 15 резисторах. Как и дифференциальный усилитель, операционный усилитель имеет два высокоомных симметричных входа, на которые подается разность напряжений сигналов, и низкоомный несимметричный выход. ОУ обладает высоким коэффициентом усиления по току и сильной отрицательной обратной связью. Сигнал по первому входу инвертируется на выходе, а по второму входу не инвертируется. В целях исключения самовозбуждения на высоких частотах к клеммам 4,5 и 6 подключаются внешние развязывающие RC-фильтры Диапазон рабочих температур усилителя —55°...+125°С. Коэффициент усиления 100, входное предельное напряжение Uвх ≈ 5 мв, входное сопротивление Rвх = 900 ком, температурный дрейф нуля примерно 10 мкв/°C
Из точных аналоговых преобразований сигнала, которые можно выполнять с помощью операционного усилителя, в настоящее время достаточно хорошо осуществляется фильтрация сигнала. Структурная схема так называемых активных фильтров приведена на рис. 11. Она содержит частотно-избирательные элементы в цепи обратной связи операционного усилителя и перед каждым из его входов. В качестве этих элементов можно использовать емкости и индуктивности, но лучше всего применять RC-структуры. Путем подбора параметров этих структур можно реализовать почти любую функцию передачи, т. е. построить фильтр практически с любой характеристикой.

Рис 10. Электрическая принципиальная схема операционного усилителя в интегральном исполнении:
1 — инвертирующий вход; 2 — неинвертирующий вход; 3— выход; 4, 5, б — выводы подключения внешних цепей.

Рис. 11 Структурная схема активного фильтра, построенного на основе операционного усилителя
ЛИТЕРАТУРА
1. Петров К.С. Радиоматериалы, радиокомпоненты и электроника: Учебное пособие для вузов. – СПб: Питер, 2003. – 512 с.
2. Опадчий Ю.Ф. и др. Аналоговая и цифровая электроника: Учебник для вузов / Ю.Ф.Опадчий, О.П.Глудкин, А.И.Гуров; Под.ред. О.П.Глудкина. М.: Горячая Линия – Телеком, 1999. – 768 с.
3. Акимов Н.Н. и др. Резисторы, конденсаторы, трансформаторы, дроссели, коммутационные устройства РЭА: Справочник / Н.Н.Акимов, Е.П.Ващуков, В.А.Прохоренко, Ю.П.Ходоренок. Мн.: Беларусь, 2004. – 591 с.